来源 :多伦科技2025-05-16
在“双碳”目标与新型电力系统建设的双重驱动下,近日,江苏省发展改革委正式发布《关于优化工商业分时电价结构促进新能源消纳降低企业用电成本支持经济社会发展的通知》(苏发改价格发〔2025〕426号),通过扩大分时电价覆盖范围、新增午间谷段电价、优化峰谷浮动比例等举措,为工商业用户释放电价政策红利,同时为储能产业注入强劲发展动能。

政策解读:分时电价新政如何激活储能市场?

江苏省此次分时电价新政以“市场导向、用户为本”为核心理念,通过四大创新举措重构工商业用电生态:
1.覆盖范围扩大:新政首次将全体商业用户及100千伏安以下工业用户纳入分时电价体系,覆盖餐饮、零售、小型制造等中小型市场主体,赋予其灵活选择权。
2.时段划分科学化:新增春秋季10:00-14:00、夏冬季11:00-13:00的午间谷段,与光伏发电高峰完全重合,激励用户午间多用绿电。峰期后移至午后至夜间,精准匹配晚高峰电力缺口。
3.经济激励强化:分时电价计价基准调整为“购电价”,峰谷价差显著扩大,储能套利空间提升,用户通过“两充两放”模式可缩短投资回报周期。
4.电动汽车充放电政策优化:电动汽车反向放电,尖峰时段电价按燃煤基准价结算,针对性措施促进新能源消纳。
这一政策不仅推动工商业用户从“被动用电”转向“主动调峰”,更催生智慧储能、车网互动(V2G)、虚拟电厂等新兴业态,加速构建“源网荷储”协同的新型电力系统。
多伦科技储能解决方案:以技术创新响应政策需求
针对新政核心要点,多伦科技依托自主研发的工业液冷储能装备与智慧能源管理平台,提供实现多维增收的专业微电网定制方案,助力用户高效承接政策红利:


动态电价响应系统:最大化峰谷套利收益
多伦科技储能系统深度适配新政时段设计,支持“两充两放”策略:
午间谷段高效蓄能:利用10:00-14:00低价时段充电,结合光伏发电高峰,提升绿电消纳率。
尖峰时段精准放电:在夏冬季14:00-22:00的高电价时段释放电能,单日价差收益提升30%以上。
AI算法实时优化充放电策略:系统可自动响应电价波动,实现全生命周期度电成本降低。
工商业用户绿色转型一体化方案
针对中小型商业与高耗能工业用户差异化需求,多伦科技提供“储能+充电+光伏”多能互补系统:
中小商业场景:为用户配置模块化储能柜,支持灵活扩容,结合分时电价调整设备运行时段,降低电费支出20%-30%。
高耗能工业场景:为315千伏安以上企业设计“液冷储能+能量管理”组合方案,缓解尖峰用电压力,综合成本下降25%。
“智能微电网”标杆案例:政策与技术的协同进化

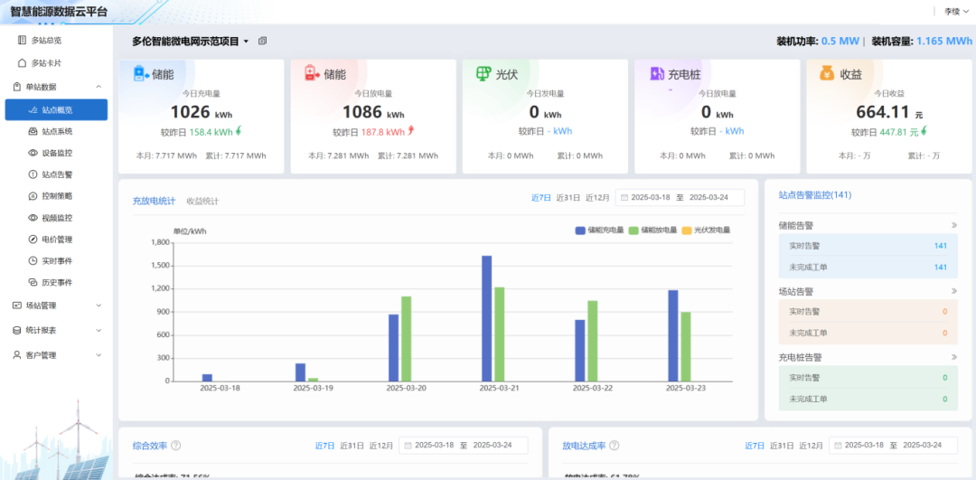
截至目前,多伦科技的储能产品已在江苏省、安徽省等多地落地应用,装机容量超50MWh。其中,多伦科技在公司总部打造的智能微电网示范项目,已成为新政落地的最佳实践:项目配置0.5MW/1.165MWh液冷储能系统,储能系统实现日均两次充放循环,日均“吞吐”电量2.3MWh。结合午间谷段电价,项目年电费支出降低30%。
多伦科技制造基地总经理宋智表示:“江苏分时电价新政为储能产业提供了清晰的商业化路径。下一步,我们将深化与电网、第三方服务商的合作,降低用户初始投资门槛,加速布局长三角、珠三角等政策先行区,年内目标新增储能装机量超200MWh。”
未来,多伦科技将持续以技术创新为引擎,推动储能从“政策红利期”迈向“市场成熟期”,为全球绿色能源转型贡献中国智慧。